SEO外貿網站推廣:關鍵詞調研定生死
本文有808個文字,大小約為4KB,預計閱讀時間3分鐘
原文標題:SEO外貿網站推廣:關鍵詞調研定生死
關鍵詞調研我們聊過很多次。就像做一個項目一樣,選擇什么產品什么賽道最為關鍵。運營圈都有一句老生常談的金句:7分看選品,3分看運營。
對于做SEO來說也是如此,選什么類目什么產品,做什么關鍵詞。就是最為重要和核心的事情。這也是為什么看似SEO有些事情非?;A,但是其實極其缺真正能做項目的人。
能力不是天生的,是每一夜的積累
選品選詞做站點做項目的能力,并不是天生的。沒有誰生下來就什么都會的。這些是真正的核心能力,需要每一夜的積累。
我們之前寫過很多篇獨立站選品,關鍵詞調研的文章。實際上所有的選品和關鍵詞的調研方法就是不斷學習積累得出來的,而且就算你知道方法,不花時間精力,不去驗證實操也是沒有用的。
市場的變化是瞬息萬變的,一個產品一個關鍵詞,你可以靠運氣去賺一筆錢,但是你要長期賺錢,運營靠的是扎實的基本功,靠的真正實操總結的經驗,而且永遠不要脫離實際業務。對于中小企業和項目操盤手來說業務能力,能解決大多數問題。不增長沒辦法突破的癥結其實在核心人物身上,而不是團隊其他人身上。
回到關鍵詞調研這個話題!
其實對于新手,除了看一些干貨。最主要的就是實操。實操之后的經驗總結就是自己寶貴的財富。
我也做過不少站點,在我們沒有找到很好的方法時,做廢了很多站點,花了非常多時間。但是我覺得這是必須要經歷的事情,事教人一遍會。人不可能一直不踩坑,踩坑了爬出來了,才有成長。
從超低難度關鍵詞開始
不論你是寫博客還是做產品頁面。第一步最重要的是先獲取流量,流量與流量之間是有差異的,但是對于新手這并不重要,先有最重要。

像這類的關鍵詞就極其適合新手和新站點去做,不是說難度低,你的站點就一定能排上去,但是概率要高很多,你的文章寫的好再做一些外鏈,肯定比難度5.60的詞要容易上很多。
第一步壓根不用在意搜索量,能做上去就機會獲取流量。邁出了第一步就有信心進行下一步。
從論壇排名靠前的關鍵詞開始
有不少關鍵詞,你會發展,有大量的論壇內容,而論壇內容基本都是簡單的圖文。這種關鍵詞很適合去做,我們之前也有寫文章通過Reddit等論壇去做調研。其實這是非常好的渠道,論壇的內容雖然未必很長很優秀,但是你可以用心去整理歸納形成自己的一片長文,更容易去獲取排名。

論壇內容很多時候是很新的話題,很多爆火的內容都是從論壇以及社媒上爆發的,要尤其重視。
我最近調研了一些話題,上了一些文章,表現也不錯。
規避一些看似難度低的詞
有些詞很有欺騙性,看上去難度低,但是很難做起來。這種詞一定要注意深入去調研,數據是有欺騙性的,很多詞難度低。通過Semrush,Ahrefs多方對比,難度可能都比較低。但是你做很難做起來。這種詞也是廣泛存在,工具只是一種參考。
我們直接說一類特征!
關鍵詞內容巨多,且內容很早就出現的詞很難做。


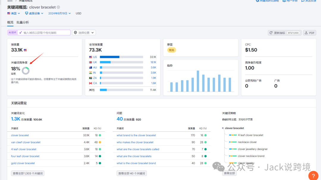
像clover bracelet 這個詞就是很典型的,看似難度不高,但是實際并不容易排名。這個詞的頁面極多,而且很多老的頁面。

也有個別域名權重并不高,但是大家要主要看外鏈的數量就知道能排到這個位置并不容易。
本文來源:http://www.kyotomoriagedaisakusen.com/seo/84.html
版權聲明:本文為向前網絡工作室,未經站長允許不得轉載。

獲得更多外貿訂單